• 欢迎进入山西银河星际环境工程有限公司官网!

我们的核心业务

提供粉煤灰(分选、磨细、烘干、输送、仓储等)集成处理系统

  • 粉煤灰分选系统
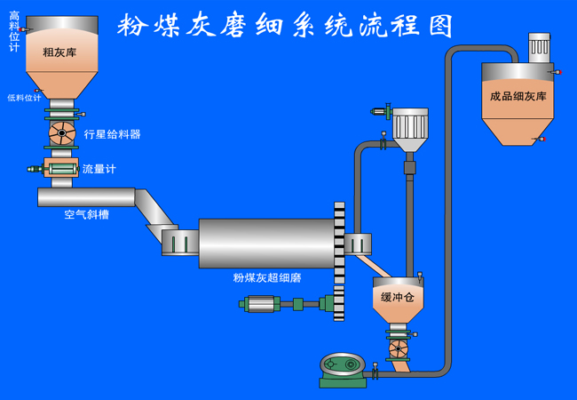
  • 粉煤灰磨细系统
  • 粉煤灰正压输送系统
  • 粉煤灰烘干系统
  • 工艺控制系统

部分业绩展示

众多工程业绩 感谢新老客户的支持与信赖

新闻资讯

关注我们的实时动态 为您排疑解难

公司业务发展再提速 新办公地址正式启用

2025-06-01
为满足持续增长的业务需求、优化办公环境并提升团队协作效率,山西银河星际环境工程有限公司今日宣布将扩大经…

我公司荣获“AAA级信用企业”认证,信用建设再攀新高峰

2025-03-05
2025年3月5日,公司通过严格评审,成功摘得“AAA级信用企业”称号。充分体现了公司在规范治理、诚信经营与可…